学生选课管理系统
项目简介
一个前端基于 Vue 3 + Element Plus,后端基于 Spring Boot + MyBatis Plus 的现代化学生选课管理系统,支持学生选课、教师管理课程和成绩、管理员统一管理等功能。 ps:
- 前端 让 cursor 根据 api-doc 生成
- 后端 自己简单 写了一些 crud
- 文档也大部分由 cursor 编写
项目 地址
功能特点
- 🎨 现代化 UI 设计,支持暗色主题
- 🚀 前端基于 Vue 3 + Vite 构建,后端采用 Spring Boot 2.x
- 📱 响应式布局,支持多端适配
- 🔐 基于 Spring Security 的多角色权限管理
- 📊 数据可视化展示
- 🌈 优雅的动画和交互效果
- 💾 MyBatis Plus 提供强大的 ORM 支持
- 🔄 RESTful API 设计规范
项目 部分效果图
login 页面

ADMIN系统




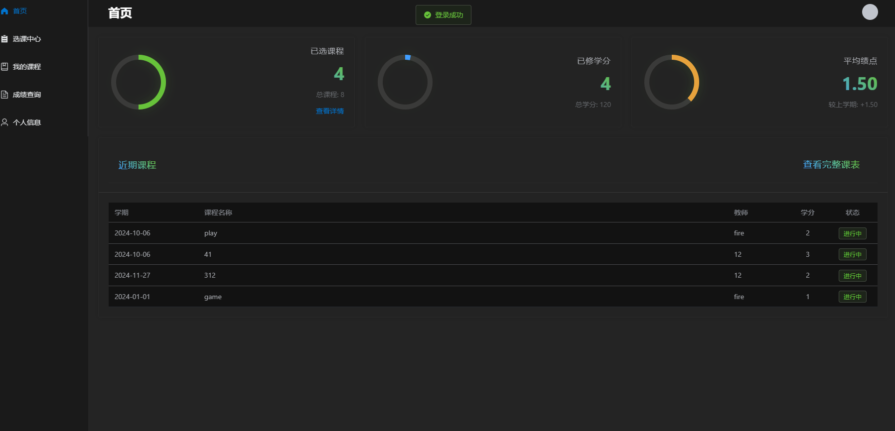
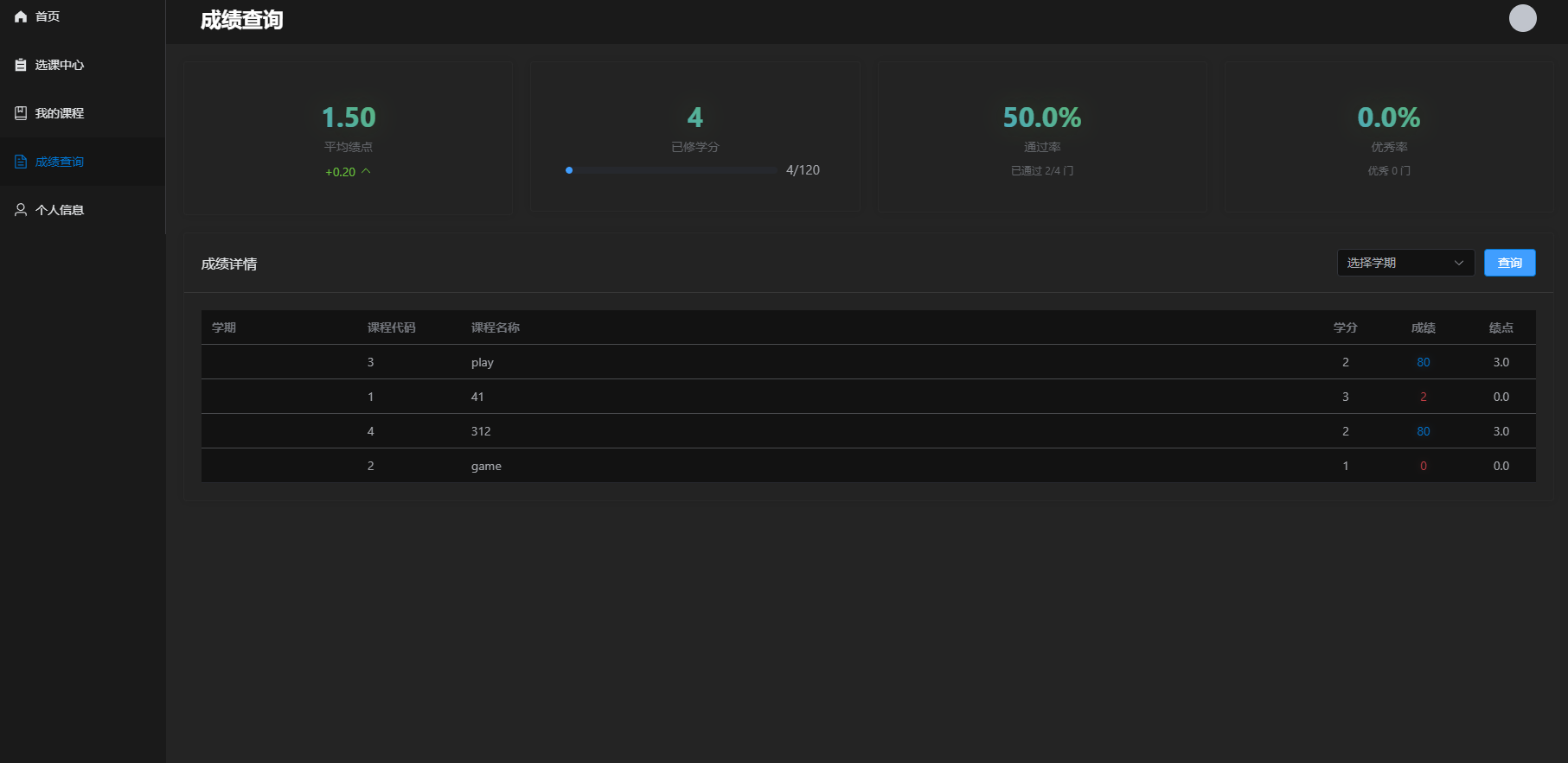
学生系统





教师系统




技术栈
后端技术
- Spring Boot 2.x
- MyBatis Plus
- MySQL
前端技术
- Vue 3
- Element Plus
- Vite
- Pinia
- Vue Router
- Axios
开发视图
页面说明
学生模块
- 首页:展示课程统计、学分统计等
- 选课中心:浏览和选择可用课程
- 我的课程:查看已选课程和课表
- 成绩查询:查看各科成绩和绩点
教师模块
- 首页:展示教学统计和课程概况
- 课程管理:管理教授的课程
- 成绩管理:录入和修改学生成绩
管理员模块
- 首页:系统整体统计和监控
- 用户管理:学生和教师账号管理
- 课程管理:全局课程设置和管理
系统架构
项目评价报告
表设计
ER图
表结构
t_course_and_student
| 字段名 | 数据类型 | 可以为空 | 主键 | 索引 |
|---|---|---|---|---|
| course_id | int | 否 | 是 | - |
| student_id | int | 是 | 否 | - |
| teacher_id | int | 是 | 否 | - |
| id | int | 否 | 是 | 否 |
t_admin
| 字段名 | 数据类型 | 可以为空 | 主键 | 索引 |
|---|---|---|---|---|
| id | int | 否 | 是 | 否 |
| name | varchar(255) | 是 | 否 | - |
t_course
| 字段名 | 数据类型 | 可以为空 | 主键 | 索引 |
|---|---|---|---|---|
| id | int | 否 | 是 | 否 |
| teacher_id | int | 否 | 否 | 否 |
| name | varchar(100) | 否 | 否 | 否 |
| credit | int | 否 | 否 | 否 |
| term | date | 否 | 否 | 否 |
| student_limit | int UNSIGNED | 否 | 否 | 否 |
t_score
| 字段名 | 数据类型 | 可以为空 | 主键 | 索引 |
|---|---|---|---|---|
| course_id | int | 否 | 否 | - |
| student_id | int | 否 | 否 | - |
| teacher_id | int | 否 | 否 | - |
| score | int | 否 | 否 | - |
| id | int | 否 | 是 | 否 |
t_student
| 字段名 | 数据类型 | 可以为空 | 主键 | 索引 |
|---|---|---|---|---|
| id | int | 否 | 是 | 否 |
| name | varchar(255) | 是 | 否 | - |
t_teacher
| 字段名 | 数据类型 | 可以为空 | 主键 | 索引 |
|---|---|---|---|---|
| id | int | 否 | 是 | 否 |
| name | varchar(255) | 是 | 否 | - |
t_user
| 字段名 | 数据类型 | 可以为空 | 主键 | 索引 |
|---|---|---|---|---|
| id | int | 否 | 是 | 否 |
| password | varchar(255) | 否 | 否 | - |
| role | varchar(30) | 是 | 否 | - |
角色权限
| 角色 | 权限描述 |
|---|---|
| 学生 | 选课、查看课表、查询成绩 |
| 教师 | 管理课程、录入成绩、查看统计 |
| 管理员 | 管理用户、管理课程、系统管理 |
环境要求
- JDK 1.8+
- Maven 3.6+
- MySQL 8.0+
- Node.js 16+
运行说明
1. 后端环境配置
1.1 数据库配置
创建数据库 sql文件
修改
application.yml配置:
yaml
spring:
datasource:
url: jdbc:mysql://localhost:3306/sms?
useUnicode=true&characterEncoding=utf-8&serverTimezone=Asia/Shanghai
username: your_username
password: your_password2. 启动项目
2.1 后端启动
- 进入后端项目根目录
bash
cd backend- 编译项目
bash
mvn clean package- 运行项目
bash
java -jar target/student-course-selection.jar或使用 Maven 运行:
bash
mvn spring-boot:run2.2 前端启动
- 进入前端项目目录
bash
cd frontend- 安装依赖
bash
npm install- 启动开发服务器
bash
npm run dev3. 访问项目
项目结构
src/
├── main/
│ ├── java/
│ │ └── com/
│ │ └── course/
│ │ ├── config/ # 配置类
│ │ ├── controller/ # 控制器
│ │ ├── service/ # 服务层
│ │ │ └── impl/ # 服务实现
│ │ ├── mapper/ # MyBatis 接口
│ │ ├── entity/ # 实体类
│ │ ├── dto/ # 数据传输对象
│ │ ├── vo/ # 视图对象
│ │ ├── common/ # 公共类
│ │ └── util/ # 工具类
│ └── resources/
│ ├── application.yml # 主配置文件
│ ├── application-dev.yml # 开发环境配置
│ ├── application-prod.yml # 生产环境配置
│ └── mapper/ # MyBatis XML 映射文件API 文档
项目集成了 Swagger/Knife4j,启动后访问:http://localhost:9090/doc.html
部署说明
- 使用
mvn clean package打包后端项目 - 使用
npm run build构建前端项目 - 配置 Nginx 代理前端静态资源和后端 API
- 使用
nohup或systemd启动后端服务